有机肥发酵罐的使用范围是很广泛,有机肥,经生物物质、动植物废弃物、植物残体加工,消除其中的有毒有害物质,留下富含大量有益物质,用以施于土壤以提供植物营养为其主要功能的含碳物料的过程。有机肥发酵罐快速生产有机肥,实现资源的合理利用!
而高压鼓风机安装时,可以是安装在罐体类,也可以安装在发酵池,只需要注意两点,就是注意防尘及水气。
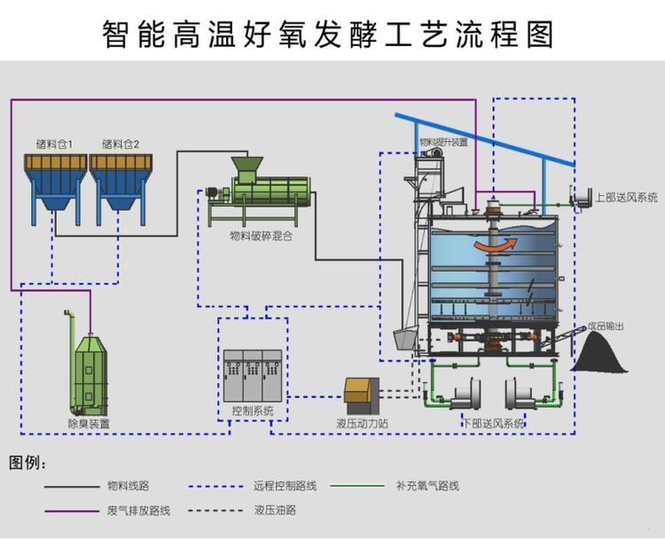
有机肥发酵罐根据高温好氧发酵的原理,可以用于处理各种动物粪便、有机废渣、作物秸秆等有机废弃物,快速完成无害化处理过程。适用于各种成份的粉料、液体混合,具有混合均匀度好、物料残留少、适用性广、维护保养方便等特点,对于养殖业来说是一款理想的发酵设备。是利用风机所产生的能量,输送发酵过程中所需的空气或氧气的,可达到快速有机肥料发酵的目地。




有机肥发酵曝气7.5kw旋涡气泵旋涡高压气泵的特点:
流量稳、高效率、低能耗:在先前设计与严密的品质管制下,高压鼓风机具有如下的性能。
低耗能:所以吹喷吸引等任何方法任何方法都有其效能,且高压鼓风机在高压力的范围有较保守的设计,在使用情形产生变化时,高压鼓风机依然安全运转。
可靠性高:除了叶轮外,高压鼓风机没有其他动件,且叶轮直接连接马达,无齿轮或传动皮带带动,因此可靠性高,几乎免维修。有机肥发酵曝气7.5kw旋涡气泵
安装容易:高压鼓风机可随时安装于使用场所供压缩空气或用于抽真空。且能任意安装于水平或垂直的方向。
低震动:机械精密度高,回转部分之另件均经过极精密之平衡设计,测试、校正所以震动率很低。
低噪音:使用低噪音马达直接传动,出入口皆有内藏式消声器,能降低运转时的噪音。
结构坚固:旋涡高压气泵本体用AC10铝合金铸造有别于一般铁壳制之中国台湾旋涡式气泵,更坚固耐用。
无油气,无污染:叶轮旋转时,不与任何部件接触,免润滑。
省空间-结实之设计,减少空间浪费。


发酵供氧鼓风机是一种压强、高效、节能、环保的新型动力输送气源设备;好处是:1、关于发酵曝气,充分的氧气能抑制厌氧微生物发育生长,加速厌氧微生物死亡,从而使发酵而不浪费物料;2、关于水体增氧,能增加水体含氧量,满足水产动物需要,抑制厌氧微生物生长或加速厌氧微生物死亡。风机采用专属的NSK、SKF轴承,钢性更出众,更适合长期不停机运行;具有风量大、风压高、稳定性高、操作容易、绝缘性强、可靠性高无油、无污染的特点。
发酵供氧鼓风机用途:
吸风功能:网版印刷机吸附、焊接废气吸取、织布机吸丝、照相制版、粉粒体输送、印刷吸附、工业吸尘、真空脱水、制书本机、残布处理、牛乳纸盒充填机、豆腐机械、加工物的保持、工事现场、烫布机、瓦斯分解。
吹风功能:瓦斯重油喷燃、洗瓶机吹干、纸布条吹送、干燥用空气刀、裁断机气垫、畜粪发酵爆气、电解液搅拌、养殖池氧气补给、冲床机便利冲压后取成型品、粉粒体输送、焚化炉排废、烟气吹吸、洗车吹干、印刷机强制干燥、洗净后吹干。